解决intel大小核造成的win11异常卡顿
编辑
149
2025-10-27
自从更新了25H2后,操作系统总是莫名其妙的卡顿,根据经验,可以很准确的知晓是CPU高负载造成的,但是打开任务管理,使用率虽然高(50%左右),但是远远没有达到90%+的峰值,原则的不太可能会产生卡顿。
最后切到逻辑处理器的CPU使用率检查,发现最后四个核心CPU占比一直是100%(下图已经是微调整后的占比图,调整前是全100%)。

当已经明确知道是E核高负载造成的卡顿,解决起来就很方便了。
方法1:禁用E核
此方法需要在 BIOS/UEFI 中禁用小核。不过我认为E核虽然烦恼,但直接禁用,觉得还是太过粗暴,最后没有采用此方案。
方法2:禁止高占用的进程调用小核
一个临时方案是在任务管理器的进程项,对CPU占比按高到低进行一个排序,得到最前的几个进程,在跳转到详细信息后,通过设置相关性,勾选所有P核(即取消E核使用),可以临时性的解决E核高占用问题。不过临时方案会随着进程重启,失去设置,所以推荐下面的方案
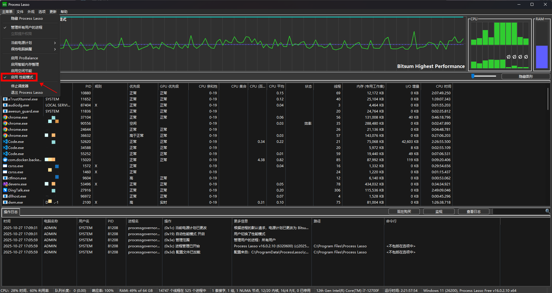
使用Process Lasso软件,下载地址:https://bitsum.com/
直接启用性能模式,瞬间,E核直接进冷宫!

任务管理器显示也恢复正常

卡顿解决!
- 0
- 0
-
分享